Zabbix merupakan monitoring tools berbasis Open Source yang digunakan untuk jaringan, hardware jaringan, server, dan aplikasi. Dirancang untuk melacak dan memantau status sistem dan server. Zabbix menawarkan dukungan untuk banyak sistem basis data, termasuk MySQL, PostgreSQL, SQLite, dan IBM DB2 – untuk menyimpan data. Backend Zabbix dibuat melalui bahasa C dan frontend dibuat dari bahasa pemrograman PHP.
Install Repository Zabbix
# wget https://repo.zabbix.com/zabbix/6.0/ubuntu/pool/main/z/zabbix-release/zabbix-release_6.0-3%2Bubuntu22.04_all.deb
# dpkg -i zabbix-release_6.0-3+ubuntu22.04_all.deb
# apt update
Install Zabbix server, Frontend, dan Agent
# apt install zabbix-server-mysql zabbix-frontend-php zabbix-apache-conf zabbix-sql-scripts zabbix-agent
Lakukan instalasi Database
# apt install mysql-server
Keempat Buat inisialisasi Database
# mysql -uroot –p
Masukan password , lalu buat database dan user nya
mysql> create database zabbix character set utf8mb4 collate utf8mb4_bin;
mysql> create user zabbix@localhost identified by 'masukan_password';
mysql> grant all privileges on zabbix.* to zabbix@localhost;
mysql> quit;
Lalu import zabbix default database
# zcat /usr/share/doc/zabbix-sql-scripts/mysql/server.sql.gz | mysql --default-character-set=utf8mb4 -uzabbix -p zabbix
Edit file konfigurasi database untuk Zabbix
/etc/zabbix/zabbix_server.conf
Edit pada file DBPassword=password yang diset pada mysql

Restart zabbix server
# systemctl restart zabbix-server zabbix-agent apache2
# systemctl enable zabbix-server zabbix-agent apache2
Kemudian akses http://IP_Public/zabbix/setup.php


Masukan password yang sudah di set tadi




Silahkan login ke dashboard zabbix, secara default username dan password nya adalah Admin dan zabbix

# apt install zabbix-agent
# systemctl status zabbix-agent
Kemudian edit file /etc/zabbix/zabbix_agentd.conf dan mengubah parameter berikut
Server=IP Server Zabbix
Hostname=isi hostname nya
Setelah itu login kembali ke dashboard zabbix
Tambahkan host baru untuk memonitor server client
Ke menu Configuration > Hosts > Create New Host

Apabila Sudah silahkan ke menu Monitoring > Hosts , hasilnya bisa dilihat server client sudah termonitoring di zabbix

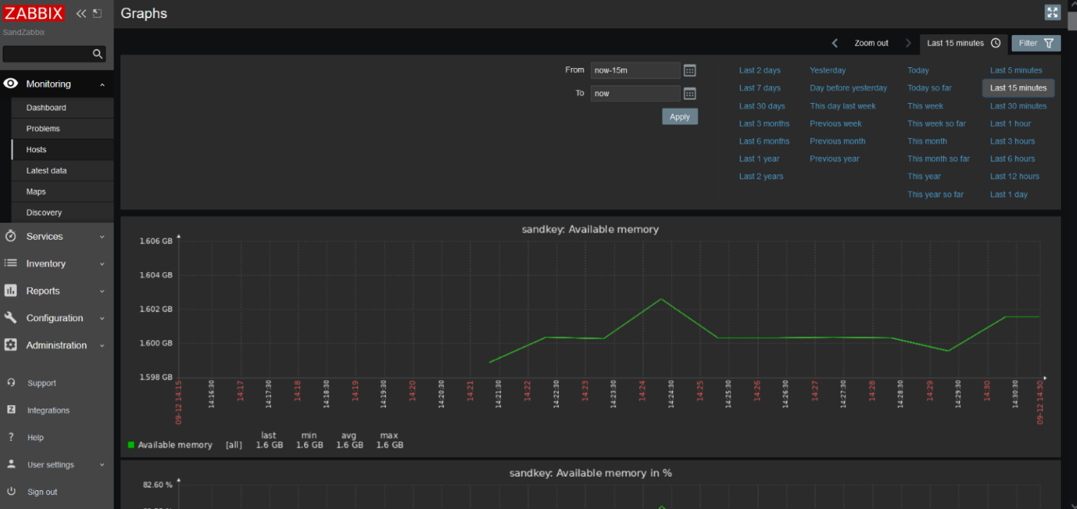
Berikut hasilnya jika dilihat graph nya
