Grafana adalah software monitoring tools yang sifat nya open source berfungsi untuk membaca dan memvisualisasi data metrics kemudian diubah menjadi data grafik, grafana bisa digunakan dengan tools – tools lainnya untuk mengumpulkan data
Biasanya pada server client diinstall aplikasi prometheus untuk pengumpulan data metric nya yang kemudian di visualisasi di grafana.
Sebelum instalasi pastikan port 3000 sudah di open, karena service grafana listen di port 3000
Lakukan update ubuntu dahulu agar package update ke latest
# apt update && sudo apt upgrade –y
Sebelum instalasi lakukan perintah berikut untuk mendownload file GPG key yang
dibutuhkan repository grafana untuk instalasi authentikasi paket
# curl https://packages.grafana.com/gpg.key | sudo apt-key add -

Apabila sudah, selanjutnya menambahkan repository grafana labs ke file source list,
berikut perintahnya
# add-apt-repository "deb https://packages.grafana.com/oss/deb stable main"
Selanjutnya lakukan update agar perubahan pada /etc/apt/sources.list terupdate
# apt update –y
Jalankan perintah apt-cache polcy grafana untuk mengecek apakah paket sudah
berhasil ditambahkan ke sistem.
# apt-cache policy grafana
Apabila sudah, silahkan bisa lakukan instalasi grafana pada ubuntu
# apt install grafana –y
Setelah proses instalasi selesai lakukan start grafana agar grafana running
# systemctl daemon-reload && sudo systemctl start grafana-server
Cek status grafana apakah sudah running atau belum
# systemctl status grafana-server

Untuk akses ke dashboard grafana, silahkan buka web browser dan akses ke
Secara default untuk username dan password untuk login ke dashboard menggunakan admin admin

Setelah itu akan diarahkan untuk mengganti password

Berikut tampilan ketika sudah login ke dashboard grafana

– Pertama download Node Exporter
# wget https://github.com/prometheus/node_exporter/releases/download/v1.3.1/node_exporter-1.3.1.linux-amd64.tar.gz
Untuk link download official bisa dilihat pada https://prometheus.io/download/#node_exporter
– Extract Node Exporter dan pindahkan Binary nya
# tar xvf node_exporter-1.3.1.linux-amd64.tar.gz
# cd node_exporter-1.3.1.linux-amd64
# cp node_exporter /usr/local/bin
# cd ..
# rm -rf ./node_exporter-1.3.1.linux-amd64
– Buat User Node Exporter dan set owner nya
# useradd --no-create-home --shell /bin/false node_exporter
# chown node_exporter:node_exporter /usr/local/bin/node_exporter
– Buat dan Start service Node Exporter
Edit file /etc/systemd/system/node_exporter.service dan isi dengan
Lalu save # systemctl daemon-reload dan start # systemctl start node_exporter
Kemudian akses https://IP_Public:9100/metrics

Node Exporter berfungsi sebagai kolektor data metric pada VM client sehingga nanti seluruh resource VM client bisa termonitor pada Dashboard Grafana
Download Node Exporter, file bisa dilihat pada https://prometheus.io/download/#node_exporter
– Menambahkan group dan membuat folder
# groupadd --system prometheus
# useradd -s /sbin/nologin --system -g prometheus prometheus
# mkdir /etc/prometheus
# mkdir /var/lib/prometheus
– Download dan install Prometheus
# curl -s
https://api.github.com/repos/prometheus/prometheus/releases/latest|grep
browser_download_url|grep linux-amd64|cut -d '"' -f 4|wget -qi -
# tar xvfz prometheus-2.37.1.linux-amd64.tar.gz
# cd prometheus-2.37.1.linux-amd64
# mv prometheus promtool /usr/local/bin/
Selanjutnya buka file yml nya hasilnya seperti ini
# nano prometheus.yml

Pindahkan file konfigurasi prometheus.yml ke /etc/prometheus/
# mv prometheus.yml /etc/prometheus/prometheus.yml
Set ownership prometheus
# chown -R prometheus:prometheus /etc/prometheus/ /var/lib/prometheus/
# chmod -R 775 /etc/prometheus/ /var/lib/prometheus/
Buat systemd service
# nano /etc/systemd/system/prometheus.service
Isi file nya dengan line berikut

Lalu ubah target nya dan isi menjadi IP Client yang ingin di monitor
# nano /etc/prometheus/prometheus.yml

Cek konfigurasi prometheus.yml
# promtool check config /etc/prometheus/prometheus.yml

Restart dan akses prometheus nya
# systemctl start prometheus
# systemctl status prometheus
Kemudian Akses ke http://IP_Public_Server_Grafana:9090 > Status > Target

Setelah itu kembali ke grafana untuk konfigurasi monitoring server client
Pada dashboard > Add data source > Prometheus


Lalu isi IP Server Grafana dan prometheus

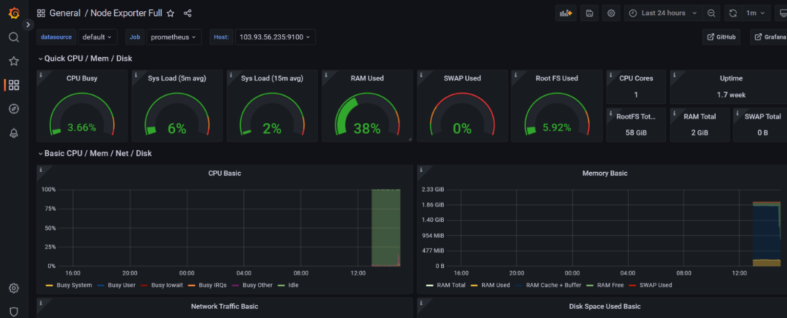
Setelah itu lakukan import dashboard monitoring pada Dashboard > Import

Selanjutnya import via grafana labs, nomornya bisa didapat pada link https://grafana.com/grafana/dashboards/1860-node-exporter-full/


Setelah itu silahkan bisa dicek ke dashboard yang sudah ditambahkan tadi, berikut hasilnya
